Docker Trio: InfluxDB, Telegraf, And Grafana Setup Guide

R.Womenininnovation 74 views
Docker Trio: InfluxDB, Telegraf, And Grafana Setup Guide

Docker Trio: InfluxDB, Telegraf, and Grafana Setup Guide

Hey everyone! Ever wanted to dive into the world of data monitoring and visualization? Well, you’re in luck, because today we’re going to walk through setting up a powerful trio: InfluxDB , Telegraf , and Grafana , all using the magic of Docker ! This is the first part of our journey, so buckle up, because we’re about to get our hands dirty with some code and configurations.

Why Docker? Why These Tools?

So, why Docker, and why these specific tools? Let’s break it down, shall we?

Docker is awesome because it allows us to package applications and their dependencies into self-contained units called containers. Think of it like this: instead of messing around with your system’s configuration to get everything running, Docker lets us create isolated environments. This means no more dependency headaches, easy setup, and consistent behavior across different machines. Plus, it’s super easy to tear down and rebuild if something goes wrong – perfect for experimentation!

Now, let’s talk about the stars of the show:

  • InfluxDB : This is our time-series database. Time-series databases are specifically designed to handle data that changes over time, like sensor readings, server metrics, or stock prices. InfluxDB is built for speed and efficiency, making it perfect for storing and querying the data we’ll be collecting.
  • Telegraf : This is our data collector. Telegraf is a plugin-driven agent that gathers metrics from various sources. It can pull data from everything from your CPU usage to your web server logs, and then send it to InfluxDB. It’s incredibly versatile and supports a massive range of inputs and outputs.
  • Grafana : This is our visualization and dashboarding tool. Grafana lets you create beautiful and informative dashboards to visualize the data stored in InfluxDB. You can build graphs, charts, and tables to monitor your systems in real-time. It’s also super customizable, so you can tailor your dashboards to your specific needs.

Together, these three tools form a powerful stack for monitoring and analyzing data. They’re widely used in DevOps, IoT, and other fields where real-time data analysis is critical. Plus, they’re all open-source, which means they’re free to use and supported by a vibrant community! So, by the end of this guide, you’ll be well on your way to building your own monitoring system.

Prerequisites: What You’ll Need

Alright, before we get started, let’s make sure we have everything we need. You’ll need the following:

  • Docker installed : Make sure you have Docker installed on your system. You can find installation instructions on the official Docker website ( https://docs.docker.com/get-docker/ ).
  • Basic familiarity with the command line : You should be comfortable navigating your terminal and running basic commands.
  • A text editor : You’ll need a text editor to create and edit configuration files. Any text editor will do, whether it’s VS Code, Sublime Text, or even just Notepad.

That’s it! If you have those things, you’re good to go. Let’s get started!

Setting up InfluxDB with Docker

First things first: let’s get InfluxDB up and running. We’ll use Docker Compose to make this super easy. If you’re not familiar with Docker Compose, it’s a tool that allows you to define and run multi-container Docker applications. Basically, it lets us define all the services we need (InfluxDB, Telegraf, Grafana) in a single file.

  1. Create a docker-compose.yml file : In your favorite directory (e.g., influxdb-telegraf-grafana ), create a file named docker-compose.yml . This file will contain the configuration for our Docker containers. Here’s a basic example:
version: "3.9"
services:
 influxdb:
 image: influxdb:latest
 ports:
 - "8086:8086"
 volumes:
 - influxdb_data:/var/lib/influxdb2
 environment:
 - INFLUXDB_ADMIN_USER=admin
 - INFLUXDB_ADMIN_PASSWORD=password
 - INFLUXDB_USER=telegraf
 - INFLUXDB_USER_PASSWORD=telegraf_password
 - INFLUXDB_ORG=myorg
 - INFLUXDB_BUCKET=mybucket
 restart: unless-stopped
 telegraf:
 image: telegraf:latest
 ports:
 - "8125:8125/udp"
 volumes:
 - ./telegraf.conf:/etc/telegraf/telegraf.conf:ro
 - ./telegraf_config:/etc/telegraf/telegraf_config
 depends_on:
 - influxdb
 restart: unless-stopped
 grafana:
 image: grafana/grafana:latest
 ports:
 - "3000:3000"
 volumes:
 - grafana_data:/var/lib/grafana
 environment:
 - GF_SECURITY_ADMIN_USER=admin
 - GF_SECURITY_ADMIN_PASSWORD=password
 depends_on:
 - influxdb
 restart: unless-stopped
volumes:
 influxdb_data:
 grafana_data:
  1. Explanation of the docker-compose.yml file : Let’s break down what’s happening in this file:

    • version : Specifies the version of the Docker Compose file format.
    • services : This section defines the services (containers) that make up our application.
      • influxdb : Defines the InfluxDB service.
        • image : Specifies the Docker image to use (in this case, the latest version of InfluxDB).
        • ports : Maps ports on your host machine to ports inside the container. 8086:8086 exposes the InfluxDB API, which we’ll use later.
        • volumes : Mounts a volume to persist the InfluxDB data. This means that even if you stop and restart the container, your data will be preserved. We create influxdb_data as a named volume.
        • environment : Sets environment variables for the InfluxDB container. These variables configure the admin user, password, a telegraf user, a telegraf password, the organization, and the bucket. Important : Replace admin and password with strong, unique passwords for security!
        • restart: unless-stopped : Ensures the container restarts automatically unless it’s explicitly stopped.
      • telegraf : Defines the Telegraf service.
        • image : Specifies the Telegraf Docker image.
        • ports : Exposes UDP port 8125, which can be useful for certain Telegraf input plugins.
        • volumes : Mounts the telegraf.conf file (which we’ll create shortly) to configure Telegraf, and telegraf_config for extra configurations. This tells docker to read the configuration file from your local machine.
        • depends_on : Specifies that Telegraf depends on InfluxDB, meaning that InfluxDB will start before Telegraf.
        • restart: unless-stopped : Same as above.
      • grafana : Defines the Grafana service.
        • image : Specifies the Grafana Docker image.
        • ports : Exposes port 3000, which is where you’ll access the Grafana web interface.
        • volumes : Mounts a volume to persist Grafana’s data (dashboards, users, etc.).
        • environment : Sets the admin username and password for Grafana. Important: Change these to secure values!
        • depends_on : Specifies that Grafana depends on InfluxDB.
        • restart: unless-stopped : Same as above.
    • volumes : Defines the named volumes used by the services. This section is used to persist the data of each service.
  2. Create the Telegraf configuration file ( telegraf.conf ) : Telegraf needs a configuration file to know where to send the data and what data to collect. Create a file named telegraf.conf in the same directory as your docker-compose.yml file. Here’s a basic example that collects CPU and memory metrics and sends them to InfluxDB. Replace the INFLUXDB_HOST , INFLUXDB_TOKEN , INFLUXDB_ORG , and INFLUXDB_BUCKET with your configurations:

# Configuration for telegraf agent

[global_tags]

# Configuration for telegraf agent

# This agent section is for general agent configurations.
[agent]
  ## Default data collection interval for all plugins
  interval = "10s"
  ## Rounds timestamp to the nearest interval
  round_interval = true
  ## Determines the source of time in the agent
  ## Possible values: "local", "monotonic"
  ## "local" uses the local clock, which may be adjusted by the user or NTP.
  ## "monotonic" uses a monotonic clock, which is not subject to adjustment.
  ## If set to "monotonic", the agent will not reset the timestamp
  ## If the system time is changed.  This can be a security concern if you
  ## are using shared hosting or other environments where the system time
  ## may be compromised.
  ## NOTE: For Windows, the monotonic clock is not available.
  ## Possible values: "local", "monotonic"
  ## If set to "monotonic", the agent will not reset the timestamp
  ## If the system time is changed.  This can be a security concern if you
  ## are using shared hosting or other environments where the system time
  ## may be compromised.
  ## NOTE: For Windows, the monotonic clock is not available.
  ## If the system time is changed.  This can be a security concern if you
  ## are using shared hosting or other environments where the system time
  ## may be compromised.
  ## NOTE: For Windows, the monotonic clock is not available.
  ## If the system time is changed.  This can be a security concern if you
  ## are using shared hosting or other environments where the system time
  ## may be compromised.
  ## NOTE: For Windows, the monotonic clock is not available.
  ## Default: "local"
  hostname = ""
  ## Configuration for telegraf agent
  ## Default data collection interval for all plugins
  interval = "10s"
  ## Rounds timestamp to the nearest interval
  round_interval = true
  ## Determines the source of time in the agent
  ## Possible values: "local", "monotonic"
  ## "local" uses the local clock, which may be adjusted by the user or NTP.
  ## "monotonic" uses a monotonic clock, which is not subject to adjustment.
  ## If set to "monotonic", the agent will not reset the timestamp
  ## If the system time is changed.  This can be a security concern if you
  ## are using shared hosting or other environments where the system time
  ## may be compromised.
  ## NOTE: For Windows, the monotonic clock is not available.
  ## Possible values: "local", "monotonic"
  ## If set to "monotonic", the agent will not reset the timestamp
  ## If the system time is changed.  This can be a security concern if you
  ## are using shared hosting or other environments where the system time
  ## may be compromised.
  ## NOTE: For Windows, the monotonic clock is not available.
  ## If the system time is changed.  This can be a security concern if you
  ## are using shared hosting or other environments where the system time
  ## may be compromised.
  ## NOTE: For Windows, the monotonic clock is not available.
  ## If the system time is changed.  This can be a security concern if you
  ## are using shared hosting or other environments where the system time
  ## may be compromised.
  ## NOTE: For Windows, the monotonic clock is not available.
  ## If the system time is changed.  This can be a security concern if you
  ## are using shared hosting or other environments where the system time
  ## may be compromised.
  ## NOTE: For Windows, the monotonic clock is not available.
  ## Default: "local"
  hostname = ""
  ## Configuration for telegraf agent
  ## Default data collection interval for all plugins
  interval = "10s"
  ## Rounds timestamp to the nearest interval
  round_interval = true
  ## Determines the source of time in the agent
  ## Possible values: "local", "monotonic"
  ## "local" uses the local clock, which may be adjusted by the user or NTP.
  ## "monotonic" uses a monotonic clock, which is not subject to adjustment.
  ## If set to "monotonic", the agent will not reset the timestamp
  ## If the system time is changed.  This can be a security concern if you
  ## are using shared hosting or other environments where the system time
  ## may be compromised.
  ## NOTE: For Windows, the monotonic clock is not available.
  ## Default: "local"
  hostname = ""
  ## Configuration for telegraf agent
  ## Default data collection interval for all plugins
  interval = "10s"
  ## Rounds timestamp to the nearest interval
  round_interval = true
  ## Determines the source of time in the agent
  ## Possible values: "local", "monotonic"
  ## "local" uses the local clock, which may be adjusted by the user or NTP.
  ## "monotonic" uses a monotonic clock, which is not subject to adjustment.
  ## If set to "monotonic", the agent will not reset the timestamp
  ## If the system time is changed.  This can be a security concern if you
  ## are using shared hosting or other environments where the system time
  ## may be compromised.
  ## NOTE: For Windows, the monotonic clock is not available.
  ## Default: "local"
  hostname = ""
  ## Default data collection interval for all plugins
  interval = "10s"
  ## Rounds timestamp to the nearest interval
  round_interval = true
  ## Determines the source of time in the agent
  ## Possible values: "local", "monotonic"
  ## "local" uses the local clock, which may be adjusted by the user or NTP.
  ## "monotonic" uses a monotonic clock, which is not subject to adjustment.
  ## If set to "monotonic", the agent will not reset the timestamp
  ## If the system time is changed.  This can be a security concern if you
  ## are using shared hosting or other environments where the system time
  ## may be compromised.
  ## NOTE: For Windows, the monotonic clock is not available.
  ## Possible values: "local", "monotonic"
  ## If set to "monotonic", the agent will not reset the timestamp
  ## If the system time is changed.  This can be a security concern if you
  ## are using shared hosting or other environments where the system time
  ## may be compromised.
  ## NOTE: For Windows, the monotonic clock is not available.
  ## Default: "local"
  hostname = ""
  ## Default data collection interval for all plugins
  interval = "10s"
  ## Rounds timestamp to the nearest interval
  round_interval = true
  ## Determines the source of time in the agent
  ## Possible values: "local", "monotonic"
  ## "local" uses the local clock, which may be adjusted by the user or NTP.
  ## "monotonic" uses a monotonic clock, which is not subject to adjustment.
  ## If set to "monotonic", the agent will not reset the timestamp
  ## If the system time is changed.  This can be a security concern if you
  ## are using shared hosting or other environments where the system time
  ## may be compromised.
  ## NOTE: For Windows, the monotonic clock is not available.
  ## Default: "local"
  hostname = ""
  ## Default data collection interval for all plugins
  interval = "10s"
  ## Rounds timestamp to the nearest interval
  round_interval = true
  ## Determines the source of time in the agent
  ## Possible values: "local", "monotonic"
  ## "local" uses the local clock, which may be adjusted by the user or NTP.
  ## "monotonic" uses a monotonic clock, which is not subject to adjustment.
  ## If set to "monotonic", the agent will not reset the timestamp
  ## If the system time is changed.  This can be a security concern if you
  ## are using shared hosting or other environments where the system time
  ## may be compromised.
  ## NOTE: For Windows, the monotonic clock is not available.
  ## Default: "local"
  hostname = ""
  ## Configuration for telegraf agent
  ## Default data collection interval for all plugins
  interval = "10s"
  ## Rounds timestamp to the nearest interval
  round_interval = true
  ## Determines the source of time in the agent
  ## Possible values: "local", "monotonic"
  ## "local" uses the local clock, which may be adjusted by the user or NTP.
  ## "monotonic" uses a monotonic clock, which is not subject to adjustment.
  ## If set to "monotonic", the agent will not reset the timestamp
  ## If the system time is changed.  This can be a security concern if you
  ## are using shared hosting or other environments where the system time
  ## may be compromised.
  ## NOTE: For Windows, the monotonic clock is not available.
  ## Default: "local"
  hostname = ""

# Configuration for telegraf agent
[agent]
  ## Default data collection interval for all plugins
  interval = "10s"
  ## Rounds timestamp to the nearest interval
  round_interval = true
  ## Determines the source of time in the agent
  ## Possible values: "local", "monotonic"
  ## "local" uses the local clock, which may be adjusted by the user or NTP.
  ## "monotonic" uses a monotonic clock, which is not subject to adjustment.
  ## If set to "monotonic", the agent will not reset the timestamp
  ## If the system time is changed.  This can be a security concern if you
  ## are using shared hosting or other environments where the system time
  ## may be compromised.
  ## NOTE: For Windows, the monotonic clock is not available.
  ## Default: "local"
  hostname = ""

# Input plugins
[[inputs.cpu]]
  ## Whether to report per-cpu metrics or aggregate cpu metrics
  percpu = true
  ## Whether to report core metrics or aggregate core metrics
  total = true
  ## cpu_time is deprecated and will be removed in a future release.  Use the
  ## `cpu.idle_time` output instead.
  ## cpu_time = true

[[inputs.mem]]

# Output plugins
[[outputs.influxdb_v2]]
  ## The address of your InfluxDB instance
  urls = ["http://influxdb:8086"]

  ## Token for your InfluxDB instance
  token = "telegraf_password"

  ## The organization to write to
  organization = "myorg"

  ## The bucket to write to
  bucket = "mybucket"

  ## Timeout for writes to the database.
  timeout = "5s"
*   **Agent Configuration**:  Sets the global agent settings, like the collection interval (every 10 seconds in this example). The `hostname` is also included here, if you want to specify it.
*   **Input Plugins**:  Defines the data sources.  In this example, we have the `cpu` and `mem` plugins, which collect CPU and memory metrics, respectively.  Telegraf has tons of plugins available – you can find a list on the InfluxData website. 
*   **Output Plugins**: Defines where to send the data.  Here, we're using the `influxdb_v2` plugin to send the data to our InfluxDB instance.  The `urls` setting points to your InfluxDB instance, the `token` is your InfluxDB token with read and write permissions, `organization`, and `bucket` are specified.
  1. Start the containers : Open your terminal, navigate to the directory where you saved docker-compose.yml and telegraf.conf , and run the following command:
docker-compose up -d

The -d flag runs the containers in detached mode, which means they’ll run in the background. You should see output indicating that the containers are being created and started. If everything goes well, you should now have InfluxDB, Telegraf, and Grafana running!

Verifying the Setup

To make sure everything’s working, let’s do a quick check.

  1. Check InfluxDB : Open your web browser and go to http://localhost:8086 . You should see the InfluxDB UI. Log in using the admin username and password from your docker-compose.yml file. You can then navigate the UI to explore the data. Check the explorer and verify that you can see your bucket.

  2. Check Grafana : Open your web browser and go to http://localhost:3000 . You should see the Grafana login page. Log in using the admin username and password from your docker-compose.yml file. If this is the first time you are logging in, the default username and password are admin/admin, then follow the instructions to reset your password. Once you’re logged in, you can add InfluxDB as a data source and start building your dashboards.

  3. Check Telegraf : You can check the logs of your Telegraf container to make sure it’s collecting and sending data. Run docker logs <container_name> , replacing <container_name> with the name of your Telegraf container (you can find this by running docker ps ). You should see logs indicating that Telegraf is running and collecting metrics.

Next Steps

Congratulations, you’ve successfully set up InfluxDB, Telegraf, and Grafana using Docker! You can now start to build out your monitoring system. Here are some ideas for next steps:

  • Configure Telegraf : Add more input plugins to collect metrics from other sources (e.g., your web server, database, etc.).
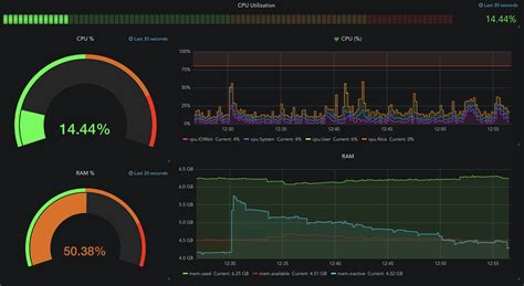
  • Build Grafana Dashboards : Create dashboards to visualize your data and monitor your systems in real-time. Grafana is incredibly versatile. Experiment with different chart types, panels, and layouts.
  • Explore InfluxDB : Learn more about InfluxDB’s query language (InfluxQL or Flux) to analyze your data and create custom metrics.
  • Set up Alerts : Configure Grafana alerts to be notified when something goes wrong.
  • Security : Implement proper security measures. This might include using strong passwords, restricting access to your containers, and securing your InfluxDB and Grafana instances.

In the next part, we’ll dive deeper into configuring Telegraf, setting up Grafana dashboards, and exploring more advanced features of this powerful stack. Stay tuned, and happy monitoring!

Conclusion

So there you have it – a basic setup for InfluxDB , Telegraf , and Grafana using Docker ! This is just the beginning, but you’ve now got the foundation to build a robust and scalable monitoring solution. Remember to customize the configuration files to fit your specific needs, and don’t be afraid to experiment! This initial setup provides a solid groundwork. Keep exploring, keep learning, and happy monitoring, everyone! Let me know if you have any questions in the comments below! I’m here to help you get started on your data journey!